Skip to main content

Introducing Helmur Alpha: Your Path to Becoming a Demand Operator

Today marks the release of Helmur Alpha, empowering you to take the first step towards becoming a proficient Demand Operator. Say goodbye to wrestling with spreadsheet models and hello to efficiently managing your business operations and fostering growth.

Streamline Demand Planning from the Top-Down

Streamline Demand Planning from the Top-Down

We understand the vital importance of aligning demand plans with revenue targets and sub-targets. This ensures that your demand assumptions seamlessly integrate with the overarching operational objectives of your organization.
  • Our updated Plan Wizard empowers users to craft customized plans tailored to mirror their unique business architecture.
  • With the ability to customize three levels of hierarchy and construct multiple funnel motions under each, you can effortlessly tailor plans to accommodate diverse growth goals, whether they’re tied to specific regions, audiences, or go-to-market (GTM) strategies.
  • Navigate through target and funnel hierarchies effortlessly using our intuitive table navigator, with additional support for simple visualizations catering to various learning preferences.

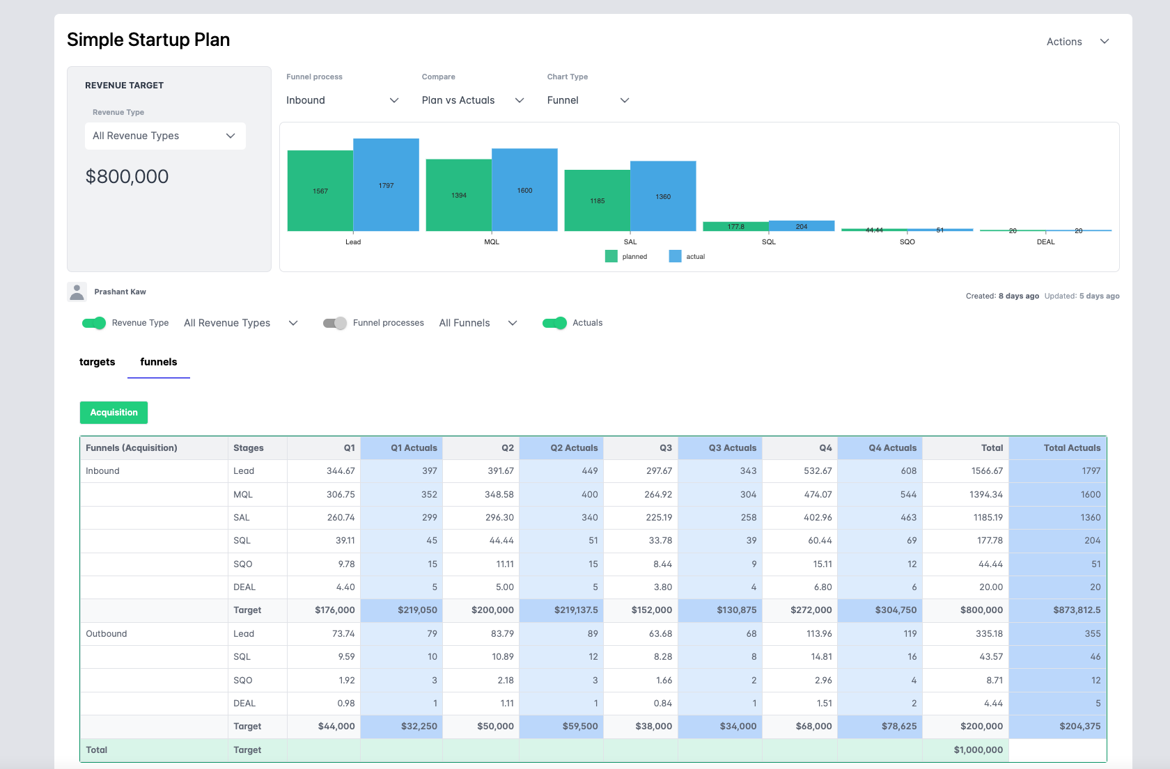
Effortlessly Compare Actual Performance with Plans

Effortlessly Compare Actual Performance with Plans

Say goodbye to the tedious task of manually transferring data into spreadsheet models, even when you have access to reports in your business intelligence (BI) or customer relationship management (CRM) dashboards.
  • With our latest update, users can now import comprehensive funnel and revenue performance data with a single click, facilitating seamless comparisons between actuals and plans.
  • Dive into individual micro funnels or analyze blended funnels aggregating data across dimensions, providing insights into both micro and macro trends across your business landscape.

Visualize Your Insights Effectively

Visualize Your Insights Effectively

We understand the inherent appeal of visualization for Demand Professionals, recognizing its role in conveying complex insights with simplicity. As an Operator, effectively communicating narratives is a consistent requirement.
  • With this update, we’ve introduced support for Funnel Charts, Stacked Bar charts, and Horizontal comparison charts, offering versatile visualization options.
  • Stay tuned for additional visualization enhancements in future updates.

Additional Features

Recognizing the importance of granular analysis, we’ve incorporated a range of filtering capabilities for both tables and charts, empowering users to drill down, slice, and dice their funnel data effortlessly. Expect continuous improvements in this area as we evolve Helmur’s capabilities.
Helmur enables users to tailor assumptions for each funnel, even within complex business hierarchies. Whether your business structure involves multiple regions, audiences, or funnel types, Helmur simplifies the process by allowing you to apply assumptions at various levels. Our intelligent algorithm seamlessly propagates these assumptions to calculate all your goals. As you gain deeper insights into your business, you can refine and customize your plans further, ensuring alignment with evolving objectives and strategies.